6 New Features to Improve Your SEO and Paid Campaigns

Have time between sunscreen top-ups to read up on what’s new in Similarweb Web Intelligence? You’re in the right place. These new features will enhance your keyword research, improve your paid campaigns, and help you gain a lead over the competition.
Let’s dive in.
Newest feature: Keyword Search Intent has landed
Keyword Search Intent helps you understand the purpose behind a user’s search query. In other words, it helps you understand why a user is searching for a term on Google.
There are five intent filters: Informational, Transactional, Navigational, Local, and Job search.
Keyword Search Intent enables SEO, PPC and Marketing managers to:
- Discover new high-intent keywords to focus their audience-targeting strategies.
- Analyze competitor search traffic by intent to understand the audiences they are targeting.
- Optimize your marketing content funnel based on keyword intent.
- Save on research time with quick intent analysis and reporting.
Combined with the new Keyword Difficulty metric you will save heaps of time on your keyword research – by getting to the keyword insight you need, faster!
Check it out>>
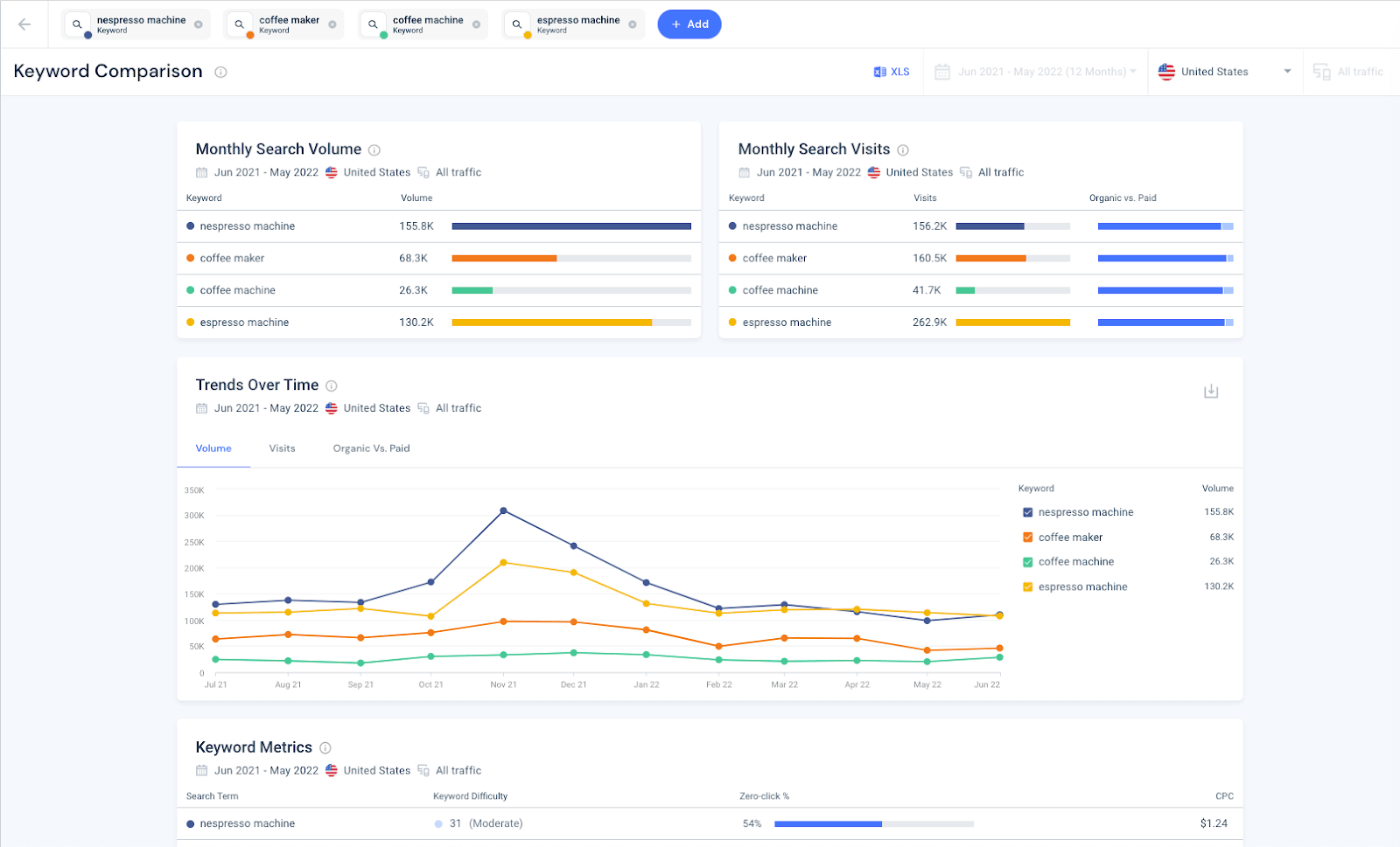
Keyword Comparison: full comparative analysis in one click
Cut through the manual work when analyzing and comparing keywords. With Keyword Comparison you can select up to five keywords (or keyword groups) and get an instant side-by-side comparison with the most essential metrics.
It can help you:
- Fine tune your SEO research by qualifying new and fresh keywords.
- Uncover hidden opportunities for your PPC campaigns.
- Prioritize your content list according to the search term that trends highest.
- Explore new ideas for naming a product.
- Grow your understanding of market demand by comparing products.
Stronger, faster, better: Ranking Distribution updates
We’ve given the Ranking Distribution tool a makeover. It now provides unmatched flexibility to uncover new keyword opportunities and develop SEO tactics.
You can now see absolute numbers for each month as well as the % change vs the previous month, to understand just how much the keyword positions have shifted over the short term.
When comparing Ranking Distribution across multiple websites, you can even pivot the view:
- “By Position” to focus on top-ranking groups and view the head-to-head keywords that competitors also have across those groups.
- “By Website” to help understand the general distribution of a competitor’s keyword stack, how much of a longtail keyword strategy they’re playing, and more.
Put your SEO progress in front of the CEO and show them exactly how your overall ranking progress is developing against the competition.
Check it out >>
Search Ad analysis: greater coverage. New performance metrics
Get the lowdown on how successful your competitors’ search ads really are, by revealing the traffic volume for each so you can understand the true performance of individual search ads.
You can now:
- Discover the top-performing search ads by volume, and see which paid keywords are driving the most traffic to campaign landing pages.
- Get to know the numbers behind each ad by viewing volume and CPC per keyword.
- See the CTAs and emotional triggers your competitors are using in their search ad copy and messaging.
- Protect your brand and easily identify search ads that competitors are running on your branded keywords.
- Find out which products are promoted on Google and winning traffic for any eCommerce site.
Competitive Tracker revamp: get actionable insights about the competition
To make your competitive monitoring more impactful, we’ve made some big enhancements to Competitive Trackers. They’re now located at the top of the sidebar menu, and include a host of new metrics.
Get instant insights about competitor traffic, engagement, audiences, trending keywords, keyword bids, new display creatives and more. Ready-to-use insights and automated alerts keep you informed of shifts across critical channel metrics, so you can always be on the lookout for new opportunities to win market share.
Check it out >>
Get to the insights faster with the Acquisition Channel Search Bar
Reveal the channels making the traffic headlines with a new upfront view on any website’s channel traffic share, right from the updated Acquisition Channel Search Bar.
No more taking the long way round. The Acquisition Channels homepage now includes a new drop-down menu that displays site visits per acquisition channel – so you can see which channel is driving the most traffic and navigate to in-depth analysis, in an instant.
Check it out>>
Ready to give it a try?
Log in to Similarweb Digital Intelligence and put these new features to the test.
Don’t have access yet? Reach out to your account manager or contact us for more details.
Thanks for reading and see you at the next update.
Wondering what Similarweb can do for you?
Here are two ways you can get started with Similarweb today!




